壹人事员工花名册主要功能介绍

壹人事员工花名册是一款替代excel的超级利器,操作简便,快速上手,安全隐私有保障。产品共设八大功能板块:花名册总览、员工数据分析、在职员工列表、离职员工列表、合同管理、订单管理、发票管理和设置。接下来小编带大家一起依次详细了解。
一、花名册总览
花名册总览页面展示当前公司在职及离职员工人数,包括正式员工、试用期员工、全职员工和其他类型员工人数,同时展示即将转正与劳动合同即将到期的员工列表,方便HR立即处理员工转正以及劳动合同的到期、续签相关工作。
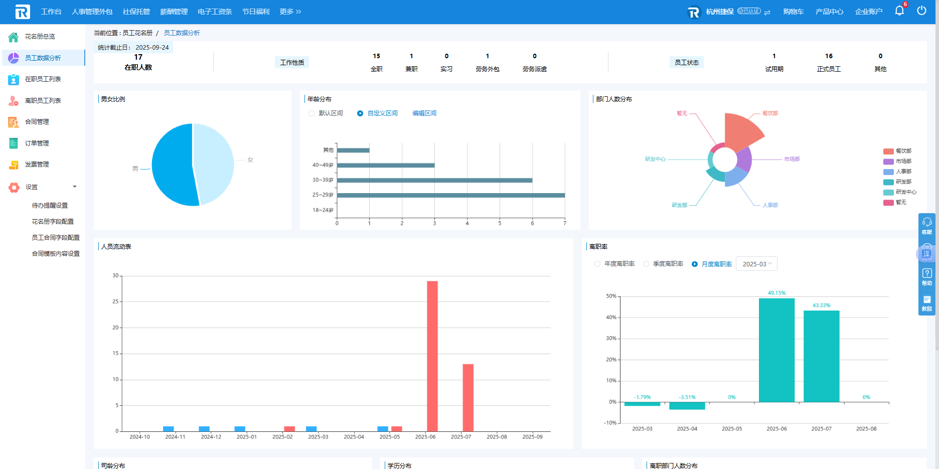
二、员工数据分析
员工数据分析页面展示当前公司在职员工概况,设有员工在职人数、工作性质、员工状态、男女比例、司职年龄等多个维度,以可视化的形式进行多类图表对比,可直观感受到公司人员的人数分布,对公司人员架构了然于胸。
三、在职员工列表
在职员工列表主要展示当前在职的员工数据情况,默认每页显示10条数据,如果员工数据量较大,用户可自行修改显示条数,每页可以显示更多员工数据。
由图可见,该页面共四大类目:单独新增或批量导入员工信息、查询员工信息、导出在职员工列表、办理员工转正入离职操作。
该页面操作并不复杂,但有以下几点需注意:
(1)在批量导入类目中,下载的员工花名册导入模板请勿修改表头,并需按照模板中的格式要求填写,否则可能造成上传失败。
(2)点击操作列中的“详情”,即可查看员工详细信息,同时可对员工的个人信息、个人材料以及工作信息进行编辑。
在员工详情中点击个人信息/个人材料/工作信息,即可切换查看和编辑员工的相关信息。
(3)壹人事员工花名册支持预转正,用户可选择未来的日期预设转正,到达用户设置的转正日期后,员工的状态将自动由试用期转为正式员工。(注:员工转正时间必须晚于入职时间。)
(4)调整员工离职状态有两种方式:在“在职员工列表”中展开操作按钮并点击办理离职,或在详情页中点击办理离职。在弹窗中选择离职日期并填写离职原因后点击保存,则员工转为离职状态。已经离职的员工可以在离职员工列表中查看。
四、离职员工列表
离职员工列表展示所有离职员工的基本信息,包括员工部门、职位、离职时间、离职原因等,点击“详情”可查看详细信息。
五、合同管理
合同管理包含电子合同管理和劳动合同管理两大类目,电子合同管理展示公司目前电子合同剩余可用人次以及电子合同生效中的员工列表,企业可对已签署完成的电子合同进行归档,待签署的电子合同支持撤回和编辑。
劳动合同管理页面支持企业对所有员工的劳动合同查询、编辑、办理、添加、删除等基本操作。与员工在职信息列表同理,在导入的劳动合同台帐中,模板不要修改表头,同时需要按照模板中的格式要求填写,否则可能造成上传失败。查询员工劳动合同台帐时,姓名与电话号码支持模糊搜索。
六、订单管理
订单管理页面展示企业所有电子合同套餐包和花名册套餐订单列表,点击可查看订单详情。

七、发票管理
发票管理页面展示企业所有订单的订单金额、完成时间、开票状态等信息,可下载发票和联系客服给未开票订单开票。

八、设置
(1)待办提醒设置
壹人事员工花名册设置有重要节点提醒的贴心功能:默认情况下平台将在每月15日为用户发送邮件,提醒HR及时于下月合同到期的员工进行续签劳动合同。当然用户可以在【设置-待办提醒设置】中自行设置提醒时间,并且支持批量发送合同续约提醒。
(2)花名册字段配置
在导出花名册模板、准备补充花名册信息前,用户可在【设置-花名册字段设置】中根据实际情况取消或添加勾选字段,其中灰色复选框为固定字段,用户无法自定义配置。
(3)员工合同字段配置
同理,在导出员工合同台账模板、准备补充合同信息前,用户可在【设置-员工合同字段设置】中根据实际情况取消或添加勾选字段,其中灰色复选框为固定字段,用户无法自定义配置。
(4)合同模板内容配置
展示所有该企业可见的合同模板,可在此页面对企业信息以及合同信息进行配置,其中灰色内容为固定字段,用户无法自定义配置。




