壹人事员工花名册操作体验分享

作为一名HR,日常工作繁琐,负责整个公司的员工关系工作,庞大的工作量手上没有几个平台产品加持,将无法享受个人生活。现在,带你了解一款平台产品——壹人事员工花名册,将你从耗时费力的机械性重复劳动解放出来,大大提高工作效率,堪称“替代Excel版员工花名册的超级利器”。
熟悉该平台的用户皆清楚,壹人事的主要目标用户是HR,服务于各中小微企业,致力于将复杂的人事工作简单化。接下来笔者将从四个方面分享壹人事员工花名册产品的操作体验,欢迎大家共同交流。
一、布局简洁,颜值高
整体页面采用蓝白色系,蓝色使人心情明朗、平静,视觉不易产生疲劳。在忙碌间隙,视觉上的审美尤其重要,颜值即正义,商品也同理。整体页面分为花名册总览、员工数据分析、在职员工列表、离职员工列表、合同管理、订单管理、发票管理和设置八大功能板块,每一部分的分栏皆有不同颜色加以突出,正文内容的字号与字体大小也恰如其分。

二、操作简易,功能一目了然
有时研究一个软件研究了几个小时,还没开始使用便“累觉不爱”,体验感糟糕,更没时间、没耐心仔细琢磨,最终产生的挫败感以及浪费的时间使产品的性价比大打折扣。而壹人事员工花名册每一部分对应的内容功能一目了然,只要不是目不识丁就能操作,会用excel就会操作壹人事员工花名册。种类也丰富多样,员工数据信息可直接导入,也能使用模板,极易上手。
值得一提的是,页面内设员工离职列表,即对公司员工流动情况也了如指掌,所有信息数据皆能批量导入,方便快捷。
三、注重隐私,保障信息安全
该产品能实时云端存储备份,共设十多项安全防护措施,不用担心数据丢失,更不用担心信息泄露,极大程度上保障了用户的隐私权,尤其是员工信息,只要登录便可随时随地查看。
四、增设新功能,实用性强
产品增设劳动合同续约提醒、员工数据概览等功能。劳动合同续约提醒的重要性不言而喻,前者如同简易闹钟,某一时间段的员工续约离职将以邮件形式发送提醒。法律规定,无法按时进行员工的劳动合同续约将对员工进行双倍甚至三倍赔偿,其重要性不言而喻。
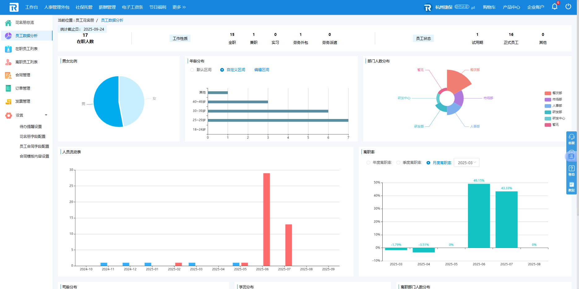
员工数据功能则能自动生成员工分析图表,设有员工性质、在职人数、员工状态、离职人数、男女比例、司职年龄等多个维度,以可视化的形式进行多类图表对比,关键是系统自动生成的,不用HR自己再去呕血花时间制作分析图表了。员工情况及变化一览无遗,我自己对公司的所有员工情况了如指掌。这在一定程度上对公司员工管理有了数据支撑,有助于人才配置及人才管理的规划。
其实说了这么多,最重要的还是它对所有企业用户免费试用!以上就是来自一名HR的使用分享,请大家自行体验,欢迎交流。





